找回密码
 加入我们
搜索
      
楼主: 醒目苹果

[装机] 各位玩All In One的,底层用什么系统?

[复制链接]
发表于 2025-10-22 16:48 | 显示全部楼层
windows 2019, 跑了几年了,挺稳定的没啥动力换。

NAS有专门的机器负责。
发表于 2025-10-22 16:53 | 显示全部楼层
unraid   
发表于 2025-10-22 16:57 | 显示全部楼层
昨天瞄了一眼
家里的esxi运行700多天了。

发表于 2025-10-22 17:35 | 显示全部楼层
PVE感觉稳定性欠佳,瞎折腾的时候某个实例卡死了,qm stop都关不掉,最能物理机重启。
ESXI折腾下来没有虚机实例关不掉的情况,但是挑硬件,动不动就安装不上,安装上了温度也不能显示,也可能是安装卡的严格,导致安装上了后不容易出问题。
发表于 2025-10-22 17:38 | 显示全部楼层
unraid +1
发表于 2025-10-22 17:44 | 显示全部楼层
Win11 LTSC,有docker和hyper-v没有跑不起来的程序
发表于 2025-10-22 18:35 | 显示全部楼层
unraid +1
发表于 2025-10-22 18:46 | 显示全部楼层

飞牛不行,直通独显直接卡死
发表于 2025-10-22 18:47 | 显示全部楼层
本帖最后由 l泰然处之01 于 2025-10-22 18:49 编辑

Windows Server 2025 + Ubuntu 22.04
基本上就那几种类型,方便管理的还是 Windows
SMB 共享、Windows 虚拟机最方便的是 Windows Server
Docker 应用、AI 还是 Linux 方便
看具体需求,基本功能都差不多了,高级功能各有各的特点
发表于 2025-10-22 19:44 | 显示全部楼层
对于我来说 PVE唯一好处就是可以看硬件温度··
ESXI由于机器原因是看不到的·
发表于 2025-10-22 20:06 | 显示全部楼层
先开始用Windows server的hyper-v,后来投入了ESXi的怀抱,从7用到8。都很稳定。
发表于 2025-10-22 20:08 | 显示全部楼层
davidseiya 发表于 2025-10-22 10:11
没有群晖,esxi虚拟机怎么备份方便?一直用pve,因为是debian底层,熟悉。pve自带备份,然后挂上网络共享硬 ...

VEEAM Backup,社区版即可,免费。
发表于 2025-10-22 20:15 | 显示全部楼层
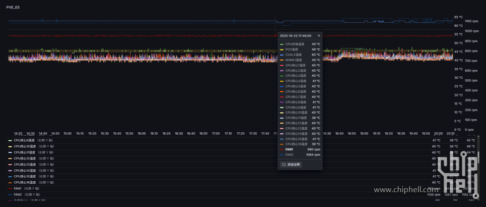
看需求,PVE灵活可以做各种监控。脚本配合Snmp可以24小时全天候记录温度、负载、接口流量、风扇转速信息。

Snipaste_2025-10-22_20-12-25.png
发表于 2025-10-22 21:44 | 显示全部楼层
Esxi 8U2
发表于 2025-10-22 21:51 | 显示全部楼层
港城钢铁侠 发表于 2025-10-22 09:52
放弃all in one,各司其职

+1  all in one all in boom!
发表于 2025-10-22 22:22 | 显示全部楼层
jht 发表于 2025-10-22 12:21
你说的那是workstation,那个免费了  esxi不但变成订阅制的了,还特么涨了好几倍的价格 ...

esxi8的免费版又扔出来了
发表于 2025-10-22 22:22 | 显示全部楼层
看了下红帽系居然还不算太异端
发表于 2025-10-22 22:49 | 显示全部楼层
用PVE   exsi昨日黄花了 别用
发表于 2025-10-23 10:50 | 显示全部楼层
goat 发表于 2025-10-22 22:22
看了下红帽系居然还不算太异端

用centos的时候还一直白嫖rhel开发者订阅,后来想想还是直接debian完事,毕竟debian系普通人用的多
发表于 2025-10-23 11:03 | 显示全部楼层
pve很好用,底层是debian,驱动支持很好
发表于 2025-10-23 12:11 | 显示全部楼层
esxi稳定,但是人家只保证服务器硬件兼容。
发表于 2025-10-23 12:21 | 显示全部楼层
现在是ESXI7.0,计划迁移到PVE。
当时ESXI在社区推进下保持了对Intel NUC的兼容,i7 11700K也没有大小核的问题。
未来计划迁移到PVE,博通收购VMware后ESXI越走越远,如果不是服务器硬件找驱动难度极大,
PVE基于Debian,驱动只要硬件不是太冷门基本都有,也支持大小核。
其实PVE的稳定性本身没问题,最大的短板是集群管理和快照之类的功能,但是对家用AIO来说影响不大
发表于 2025-10-23 21:35 | 显示全部楼层
win11,主要是就算allinboom了,备份的虚拟机也能在其他电脑迅速启动,不至于影响太大
发表于 2025-10-24 04:52 | 显示全部楼层
Windows Server 用了很多年,想用虚拟机就开几个Hyper V,存储用windows storage pool,远程连接进家里,Windows还能提供一个远程桌面,可以从外面操作家里的一切网络资源,目前Windows最满足我的需求
发表于 2025-10-24 08:00 | 显示全部楼层
pve
debian底层太方便了,随便魔改一下驱动都很简单,万兆电口改改就能支持2.5g的猫棒
发表于 2025-10-24 08:19 | 显示全部楼层
ESXI+服务器主板,7X24小时开机5年多了一点事情都没有
发表于 2025-10-24 08:54 | 显示全部楼层
PVE,因为我喜欢 Debian,喜欢命令行。
发表于 2025-10-24 10:34 | 显示全部楼层
可能一开始就先玩ESXI,所以个人还是喜欢ESXI,主要是易上手,并且稳定。后来也尝试玩PVE因为硬件适配更好,但是已经喜欢ESXI多些,感觉非常可靠
发表于 2025-10-24 10:36 | 显示全部楼层
家里EXSI 6.7虚拟的软路由做网关接入。

时间长到已经忘记怎么配置和安装的了。——太稳了
发表于 2025-10-24 10:43 | 显示全部楼层
ESXI越更新驱动越少,这玩意自己用可能还得学会打驱动
您需要登录后才可以回帖 登录 | 加入我们

本版积分规则

Archiver|手机版|小黑屋|Chiphell ( 沪ICP备12027953号-5 )沪公网备310112100042806 上海市互联网违法与不良信息举报中心

GMT+8, 2025-10-25 05:00 , Processed in 0.176081 second(s), 4 queries , Gzip On, Redis On.

Powered by Discuz! X3.5 Licensed

© 2007-2024 Chiphell.com All rights reserved.

快速回复 返回顶部 返回列表